如何导航跟进仪表板?
您全天候销售产品。作为亚马逊卖家,如何在销售后及时维护和管理与亚马逊客户的沟通?又如何通过这种方式促进积极的卖家反馈和产品评价?一种方法是利用Helium 10的自动化序列邮件和评价请求功能。
使用Helium 10的跟进工具,您可以创建、定制并安排发送给亚马逊买家的邮件。该工具还能帮助您遵守亚马逊的服务条款和沟通指南。
首先,请确保完成以下所有步骤:1) 将您的亚马逊卖家中心账户与Helium 10账户关联;2) 在亚马逊卖家中心账户的授权消息部分添加Helium 10跟进邮件地址。如需更多帮助,请查看此视频。
要进入跟进功能,请登录Helium 10,打开产品下拉菜单,然后在业务运营部分点击跟进。

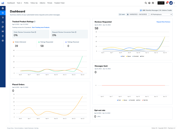
仪表板

左侧导航栏包含链接到跟进功能内所有可用页面的标签:仪表板、订单、邮件自动化、邮件模板、产品评分、黑名单和设置。

“跟踪的产品评分”图表显示您当前跟踪产品的统计数据,以及您的订单和评价请求转化为评分/评价的效果。您可以通过转到产品评分标签并将开关切换为“开启”来启用包含在这些统计数据中的产品。这将开始为您启用的每个产品收集产品评分/评价数据。
“已请求的评价”图表
显示您使用”跟进”功能请求评价的数量,包括使用亚马逊模板邮件请求评价时,以及使用自定义邮件模板请求产品评价时。
已发送消息 图表显示您已发送、已排队(即已安排)、已取消、存在错误的消息数量,以及买家选择退出主动买卖双方通信的消息数量(这意味着您的消息无法发送给该买家)。
已下单订单 图表显示已下单的订单数量。
退订率 小组件显示买家选择退出主动买卖双方通信的消息数量和百分比(这意味着您的消息无法发送给该买家)。
在右上角,您会看到一个小组件,显示您在当前订阅计费月内已发送的消息数量,以及您账户中拥有的终身消息额度。点击该小组件,您将看到详细的细分信息:每月计费周期内您获得多少条消息、您的每月消息限额何时重置、您已使用了多少消息限额,以及您剩余和已使用的终身消息额度。

仪表板上的日期选择器允许您更改仪表板上所有数据的日期范围,右上角的每月消息小组件除外。
仪表板上的市场下拉菜单允许您选择特定市场,这使您也能在仪表板上查看特定于市场的数据。
订单
“跟进”功能中的订单页面让您可以查看亚马逊系统中与您 Helium 10 账户关联的所有订单。默认情况下,所有已下单、已发货、已送达、已退货和已退款的订单都会显示在您的订单页面上。
您可以使用页面顶部的筛选器部分来筛选要查看的订单。您可以使用订单状态筛选器仅显示已送达或任何其他状态的订单。您可以使用消息状态筛选器仅显示已发送消息的订单、您已为其发送亚马逊评价请求模板的订单,或任何其他消息状态的订单。您可以使用”使用的自动化”筛选器仅显示使用了您在”跟进”中创建的特定自动化的订单。您可以使用 FBA/FBM 筛选器按配送类型筛选订单。

要查看有关 m 的更多详细信息
essages and review requests you have queued, sent, or canceled, you can click the drop-down arrow next to the product image for an order to see the list of messages you have for this order, along with the statuses and date/times for each.

在订单详情列中,您可以点击为订单创建和/或使用的自动化模板,以在Follow-Up中查看/编辑电子邮件模板和自动化流程。
注意:更改自动化和电子邮件模板只会影响未来的订单,不会影响当前订单的消息。
要查看订单的更多物流详情,只需将鼠标悬停在物流详情工具提示上即可查看更多信息。

要手动发送消息、请求评论、拉黑或取消订单的消息,只需点击订单旁边的复选框,然后点击与操作对应的按钮。您也可以选择多个订单,一次性对这些订单批量执行这些操作。

您还可以使用订单页面上的搜索栏来搜索产品标题、订单号或订单内的其他字段。

电子邮件自动化
电子邮件自动化页面用于创建自动化工作流程,当事件发生时,这些流程将触发消息和/或评论请求发送给您的亚马逊买家。例如,当订单送达时,Follow-Up可以使用自动化功能,自动安排向您的买家发送产品评论请求。

在页面顶部,您会找到筛选器部分。自动化状态筛选器允许您按启用和暂停的自动化进行筛选。启用状态的自动化意味着它们将一直运行。暂停状态的自动化意味着在设置为启用之前它们不会运行。触发器筛选器允许您根据自动化使用的触发事件进行筛选:订单已发货、订单已送达、订单已退货或订单已退款。标签筛选器允许您搜索您手动添加的标签——如果您选择设置多个自动化,这是一种更好地组织自动化的有用方式。
您可以通过点击右上角的新建自动化按钮来创建新的自动化。

您可以从以下选项中进行选择:
-
- 从零开始创建自动化将是一个空白自动化流程,供您自行定制构建
- 请求评价允许您编辑Follow-Up的预制自动化流程,该流程旨在订单下达12天后请求产品评价
- 退货订单允许您编辑Follow-Up的预制自动化流程,该流程旨在向所有退货订单的买家发送互动消息
- 退款订单允许您编辑Follow-Up的预制自动化流程,该流程旨在向所有获得订单退款的买家发送互动消息
- 普通退货订单允许您编辑Follow-Up的预制自动化流程,该流程旨在向所有退货(非高折扣订单)的买家发送消息
- 退款订单允许您编辑Follow-Up的预制自动化流程,该流程旨在向所有获得退款(非高折扣订单)的买家发送消息

订单筛选器可用于筛选出您希望自动化流程适用的订单。要添加筛选器,请点击添加新筛选器并选择您希望为自动化订单应用的筛选条件。

点击选择您希望应用的筛选器,然后点击添加筛选器查看每种筛选器类型对应的选项。

您已选择并应用于自动化的筛选器将显示在自动化编辑器的订单筛选器部分下方。

自动化时间轴是您选择触发器以启动自动化、设置操作前等待时间以及指定自动化执行操作的地方m for you.
您可以从四种不同的自动化触发条件中进行选择:
-
- 订单已发货 当您的某个订单在亚马逊系统中状态从“已下单”变为“已发货”时,将触发您的自动化流程开始。
- 订单已送达 当您的某个订单在亚马逊系统中状态从“已发货”变为“已送达”时,将触发您的自动化流程开始。
- 订单已退货 当您的某个订单已被退货时,将触发您的自动化流程开始。
- 订单已退款 当您的某个订单已向买家退款时,将触发您的自动化流程开始。

您可以通过点击 添加新操作,选择 等待,然后点击 添加操作 来确认,从而在触发条件和您想要执行的操作之间设置一个等待时间。

您将可以选择在采取行动之前,希望您的自动化流程等待多少天。
注意:“请求评价”操作要求您在亚马逊系统中记录的订单下单日期之后等待12到29天。别担心,Follow-Up功能只允许您为“请求评价”操作选择该时间范围。

最后,您可以通过点击 添加新操作 并在“发送邮件”(即发送自定义消息)和亚马逊的“请求评价”之间进行选择,来决定在自动化流程中执行什么操作。您可以在Follow-Up的“邮件模板”选项卡中创建自己的自定义消息,这些模板可用于自动化流程中的“发送邮件”操作。
要保存您的自动化流程,请点击 保存并退出。这将使您返回到自动化流程列表。
注意:默认情况下,自动化流程将处于“已暂停”状态。要开始运行您的自动化流程,请点击状态切换开关,将您的自动化流程从“已暂停”切换到激活状态。
邮件模板
“邮件模板”页面允许您创建自定义电子邮件模板,这些模板可以be used in your automations as a Send Mail action.
您可以按模板类型和语言筛选电子邮件模板列表。模板类型有两种:您的模板和预制模板。您的模板是您自己创建的电子邮件模板。预制模板是Follow-Up提供的电子邮件模板,您可以选择使用它们,而无需自己创建。
在右上角的“新建电子邮件模板”按钮下方,您会找到“产品简称”部分。这是一个可选配置——如果您希望在电子邮件模板中包含产品名称,但不想使用大多数亚马逊产品冗长的全称,您可以设置该产品的简称,使其在发送给买家的电子邮件中以此简称显示。
在电子邮件模板列表中,您会看到预览图、模板名称、模板语言、模板类型以及您在电子邮件模板中添加的任何标签。
要预览模板的外观,请在列表视图中点击截图图像。要编辑模板,请点击铅笔图标开始编辑。
新建电子邮件模板
模板标签: 您可以添加动态“标签”或信息片段,这些内容将根据卖家中心里的订单或产品信息自动更新。
创建自定义电子邮件模板后,您可以通过点击“插入标签”按钮来插入这些编码标签。

以下是一个自定义电子邮件模板的示例,其中使用了订单ID和链接 – 产品评价标签:

以下是可用的模板标签及其用途:
| 产品相关标签 | |
| 产品 – 名称 | 显示产品名称 |
| 产品 – 简称 | 显示产品名称的较短版本,即您为产品指定的简称。 |
| 产品 – SKU | 插入产品的SKU。 |
| 产品 – 价格 | 显示产品价格。 |
| 订单相关标签 | |
| 订单 – ID | 填入买家订单的唯一订单ID。 |
| 订单 – 数量 | 指示购买的商品数量。 |
| 订单 – 购买日期 | 使用国际日期格式(YYYY-MM-DD)显示购买日期。 |
| 订单 – 预计送达日期 | 使用国际日期格式(YYYY-MM-DD)显示预计送达日期。 |
| 链接标签 | |
| 链接 – 反馈 | 将买家引导至您的亚马逊店铺页面。 |
| 链接 – 联系 | 打开亚马逊的站内信系统,允许买家就产品相关问题或疑问直接与您联系。 |
| 链接 – 产品评价 | 将买家引导至亚马逊的产品评价页面。 |
请记住,模板标签仅在邮件关联到已登录的亚马逊账户以及您亚马逊产品的已验证订单时才会生效。因此,您可能会注意到,在您发送的测试邮件中,部分标签(如评价和联系链接)无法使用。
产品评分
“产品评分”页面将列出您的所有产品,并按市场站点进行区分。如果某个ASIN在多个市场站点中存在,则该ASIN将在您的产品列表中多次出现,在其所在的每个市场站点中都会显示一次。

“产品评分”页面用于追踪产品及其评分和评价随时间的变化,以便了解其表现情况。这也有助于查看“跟进”自动化功能是否有效为您获取更多产品评分和评价。
若要将您产品的评分和评价数据导入“跟进”功能,只需点击启用开关,将其从“禁用”切换到“启用”。一旦您开启产品开关,“跟进”功能将在其保持开启状态期间,每天开始拉取评分和评价数据。
要查看产品评分和评价的更详细信息,您可以点击产品图片左侧的图表图标。这将带您进入该产品在特定市场站点的详情页面。


在产品评分详情页面的顶部,您会看到一个日期选择器。您可以选择不同的日期范围,以查看您的产品评分和评价随时间的变化情况。
左上角的小组件将显示当前评分、评分数量以及您产品星级评分的细分情况。
右侧的三个小组件将分别显示您的产品在“昨日”、“过去7天”和“过去30天”内的评分分数、收到的评分数量、已交付的订单数量以及您使用“跟进”功能请求评价的数量。
在此下方,您将看到“评分转化细分”。这将显示在您所选日期范围内,您请求评价的数量selected at the top of the page, as well as the number of reviews received, the rating score for your product, the number of delivered orders, returned orders, and refunded orders in that time frame. The other two metrics to the right will show you the request to review conversion rate and the order to review conversion rate for this product. This is helpful to better understand how well your review requests are converting into a rating left by a buyer and how well your orders are converting into a rating overall (even if you’re not requesting a review for all orders).
页面顶部所选时间段内收到的评价数量、您的产品评分、已交付订单数、退货订单数和退款订单数。右侧的另外两个指标将显示此产品的评价请求转化率和订单评价转化率。这有助于您更好地了解您的评价请求转化为买家留下评分的效率,以及您的订单整体转化为评分的效率(即使您并未为所有订单请求评价)。
Below this, you’ll find the Ratings chart. The Ratings chart will show you the total counts of reviews requested and ratings received over time, with a breakdown of 1-5 star ratings.
在此下方,您会看到评分图表。评分图表将向您展示随时间推移请求评价和收到评分的总数,并按1-5星评分细分。
Next, you’ll find the Review Statistics chart. The Review Statistics Chart will show you the comparison of orders delivered, ratings requested, and ratings received over the selected timeframe.
接下来,您会看到评价统计图表。评价统计图表将向您展示所选时间段内已交付订单、请求评分和收到评分的对比情况。
Lastly, you’ll find the Rating Velocity chart. The Rating Velocity chart shows you the rolling 30-day volume of ratings received. This is a good indication of the rate of ratings you are receiving, and if it is going up or down.
最后,您会看到评分速率图表。评分速率图表显示您收到的评分的30天滚动总量。这很好地表明了您收到评分的速率,以及它是上升还是下降。
Note: This should also be compared to the chart above – if you have fewer orders, chances are you may have fewer ratings that you are receiving.
注意:这也应与上方的图表进行比较——如果您的订单较少,您收到的评分也可能较少。
Blacklists
黑名单
The Blacklists page shows you the orders and Buyer IDs that you have blacklisted either automatically or manually.
黑名单页面显示您已自动或手动加入黑名单的订单和买家ID。


You can automatically blacklist refunded orders on the Settings page (last tab in the Follow-up side navigation). To manually blacklist orders, you should go to the Orders page, select the order(s) in the list you’d like to blacklist from delivering messages to, and click the Blacklist button. All blacklisted orders/buyers will not receive any communications from Follow-Up once they have been blacklisted – Follow-Up will cancel any queued messages that have a blacklisted order/buyer.
您可以在设置页面(跟进侧边导航的最后一个标签页)自动将退款订单加入黑名单。要手动将订单加入黑名单,您应前往订单页面,在列表中选择您希望禁止发送消息的订单,然后点击 黑名单 按钮。所有被列入黑名单的订单/买家在被列入黑名单后将不会收到来自“跟进”的任何通信——“跟进”将取消任何包含黑名单订单/买家的排队消息。


Settings
设置
The Settings page allows you to configure and manage the Follow-Up tool for your account.
设置页面允许您为您的账户配置和管理“跟进”工具。
The Connected Marketplaces will display all available marketplaces based on your connected seller account(s).
“已连接市场”将根据您已连接的卖家账户显示所有可用的市场。
The Advanced Settings allow you to enter a default test message email. You can use this in the Email Templates editor to see what your emails will look like before sending them to buyers.
“高级设置”允许您输入默认的测试消息电子邮件。您可以在电子邮件模板编辑器中使用此功能,以便在将电子邮件发送给买家之前查看其外观。
Here, you can also select whether or not you’d like refunded orders to be automatically blacklisted or not.
在此处,您还可以选择是否希望自动将退款订单加入黑名单。
You can also choose to disable
您还可以选择禁用
后续邮件递送。当您点击”禁用后续递送”时,系统将询问您是要清除所有队列中的邮件,还是仅暂停所有自动化流程。